物联网卡
大约 5 分钟
一、卡平台
1、概述
背景:物联网卡有三大运营商,分别是中国移动、中国电信、中国联通。有很多公司会和三大运营商直签售卖物联网卡,这些公司一般会有自己的卡平台管理,因此做一个卡平台管理功能,方便和各平台对接;
目前已经对接了中国移动、中国电信5GCMP、中国联通、有人云物联卡、握手物联卡、智宇物联卡平台,每个平台可以创建多条对接信息;
2、各平台参数
2.1、中国移动
- apiBaseUrl:接口访问地址,目前是 http://111.10.45.200:7000
- appid和password:自行去中国移动物联卡能力开放平台-账户信息-客户信息-接入信息下查看
- transid:中国移动物联卡集团客户按照相应规则自主生成
2.2、中国电信5GCMP
- apiBaseUrl:接口访问地址,目前是 https://cmp-api.ctwing.cn:20164
- appKey和secretKey:自行去中国电信5G连接管理平台-能力开发-API网关账号管理下查看
2.3、中国联通
- apiBaseUrl:接口访问地址,目前是 https://gwapi.10646.cn/api
- appid和appSecret:鉴权参数,申请开通API功能时发放
- version:接口版本号,目前是 1.0
- openId:登录用户的openId
2.4、有人云物联卡
- apiBaseUrl:接口访问地址,目前是 https://sim-api.usr.cn
- appKey和appSecret:自行去有人云控制台-SIM管理-开发者中心-开发者信息下配置
提示
注意:需要配置接口白名单,填写自己物联网平台部署的IP地址即可
2.5、智宇物联卡
- apiBaseUrl:接口访问地址,目前是 https://api.wl1688.net/iotc/getway
- appid和appSecret:自行去智宇物联卡接口管理-接口信息下配置查看
2.6、握手物联卡
- apiBaseUrl:接口访问地址,目前是 http://tools.wosoiot.com:8080
- account和password:对应握手物联卡平台登录的账号和密码
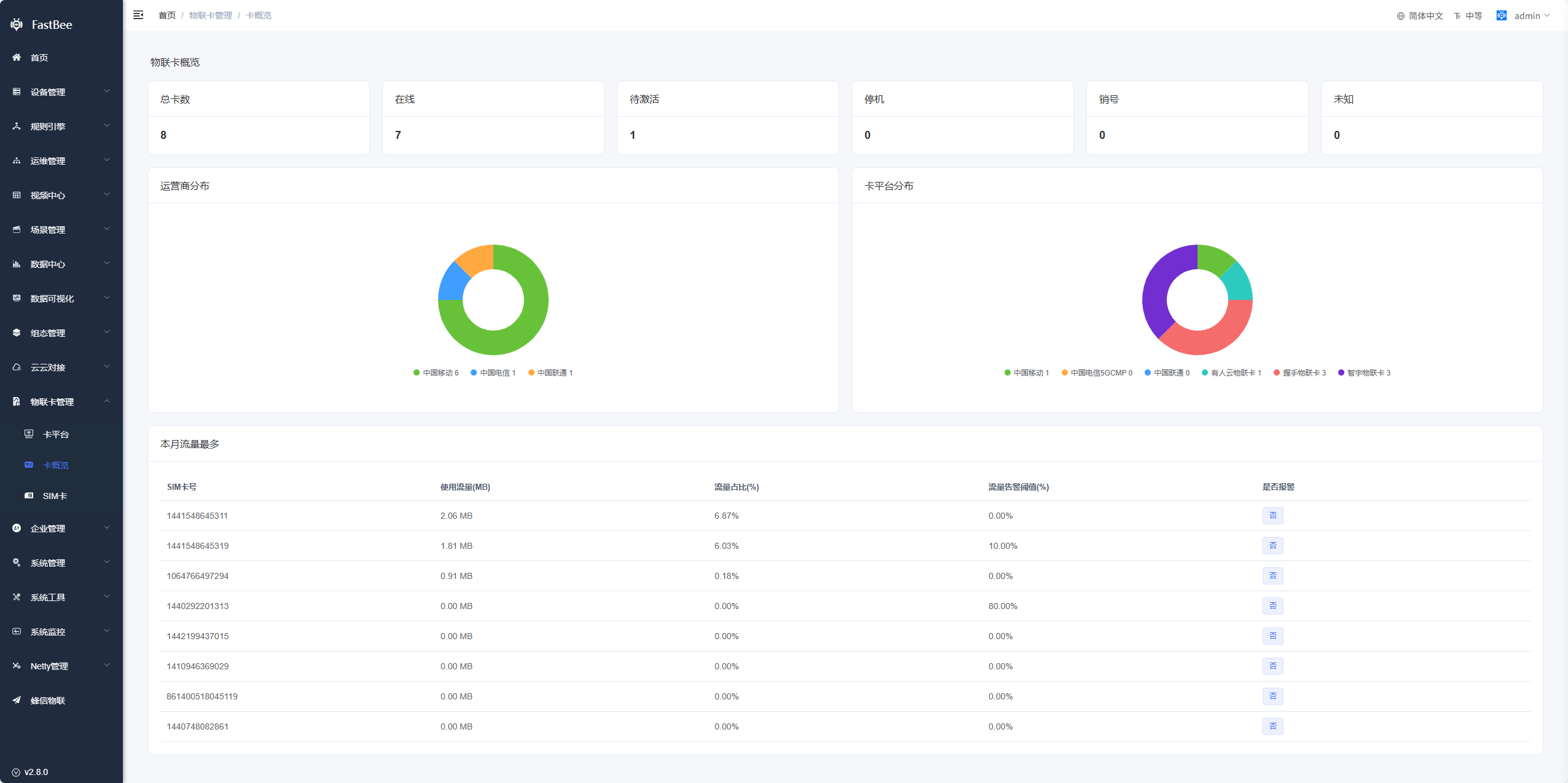
二、卡概览
展示物联网卡各平台、卡状态、本月流量最多统计数据;
- 顶部:展示物联网卡各状态卡片数量;
- 运营商分布:展示各运营商物联网卡数量;
- 卡平台分布:展示各卡平台物联网卡数量;
- 本月流量最多:展示本月流量使用最多的10张物联网卡,还可查看是否报警;

三、SIM卡
1、卡列表
展示所有物联网卡分页列表信息;
- 搜索条件:ICCID号、IMSI号、卡号是模糊搜索;卡状态、卡平台(数据来源是卡平台列表)、运营商是精确匹配;

- 新增:选择对应的卡平台,然后输入ICCID号,能正确获取到卡信息则新增成功;

同步:点击同步按钮,会同步当前卡的信息;
查看:查看物联网卡详细信息;
2、卡详情
- 卡状态:点击右边的刷新按钮即可同步当前卡的状态;
- 已用流量:点击右边的刷新按钮即可同步当前卡的流量使用情况;
- 告警配置:流量告警阈值(已用流量占总流量的比例),通知用户配置-当已用流量超过告警阈值时会发邮箱通知配置的用户;
- 绑定设备信息:设备可通过 /info/post 主题上报物联网卡ICCID号,即可自动绑定该设备;也可以选择对应的设备绑定;同时设备详情也会展示物联网卡ICCID号;


3、设备上报ICCID号
发布设备信息,对应主题:/{productId}/{deviceNum}/info/post,具体参考Mqtt协议设备接入
iccid:物联网卡的ICCID号,设备上传后,如果平台已经存在该SIM卡,则SIM卡会绑定该设备;如果平台不存在SIM卡,则先同步卡信息,并新增SIM卡,然后绑定该设备;
cardPlatformId:卡平台编号,设备如果上传,则根据对应的卡平台查询SIM卡信息,如果不上传,则默认遍历所有卡平台查询;
# 描述:1.设备上电后发布设备信息; 2.设备接收到设备信息指令后发布设备信息 # iccid 可选,物联网卡的ICCID号,设备使用物联网卡时上传 # cardPlatformId 可选,对应物联网卡管理-卡平台编号,设备上传ICCID号时上传,如果不上传则默认遍历所有卡平台查询 { "rssi": -43, "firmwareVersion": 1.2, "status": 3, "userId": 2, "longitude": 0, "latitude": 0, "iccid": 898604293620C0000970, "cardPlatformId": 0, "summary": { "name": "FastBee", "chip": "ESP8266", "author": "kerwincui", "deliveryTime": "2023-06-06", "activeTime": "2022-10-01" } }
4、定时同步
配置了一个系统定时任务,每隔10分钟会同步所有物联网卡流量信息;
四、二次开发
1、卡平台对接
- 新增卡平台:字典类型是 iot_card_platform,在此字典类型下新增卡平台;

- 卡平台信息:在字典备注里编写卡平台对应的认证参数,采用key-value的形式;然后在后端Java代码里找到这个类com.fastbee.common.extend.core.card.CardPlatformConfigContent,如果没有对应的认证参数,则自己添加;

- 根据新平台新建一个服务类,实现ICardPlatformFactoryService类,在实现方法里编写对应的业务

- 找到CardPlatformFactory类,添加新平台的服务类,然后在getService里面添加返回该服务类

五、后续优化
1、接入一些其它物联卡经销商的平台;
2、考虑接入NB卡管理;
